Бесперебойная работа – одна из важнейших потребностей для тех, кто размещается в облаке. Чтобы своевременно отслеживать производительность, обнаруживать проблемы и устранять неполадки требуется автоматизация, то есть инструменты мониторинга. Есть множество интересных решений, мы рассмотрим наиболее популярные.
Как выбрать инструмент мониторинга
Чтобы выбрать инструмент, подходящий для вашего бизнеса, рассмотрите и оцените доступные функции, исходя из различных критериев, от простоты использования до масштабируемости.
При выборе стоит учитывать следующее:
-
Комплексный подход. Лучше выбирать те инструменты, которые дают комплексное представление обо всей инфраструктуре (серверах, БД, приложениях) в реальном времени.
-
Интеграция и совместимость. Инструмент должен быть совместим с облачными платформами и иметь возможность беспрепятственной интеграции с другими системами компании.
-
Масштабируемость и гибкость. По мере роста бизнеса инструмент мониторинга облака должен иметь возможность масштабироваться и подстраиваться под усложнившиеся потребности.
-
Удобный интерфейс. Вы должны легко находить все необходимые функции. Простая навигация и наглядность позволят работать эффективно.
-
Безопасность. Выбирайте инструменты, которые отслеживают угрозы безопасности и, желательно, интегрируются с текущими системами управления безопасностью в компании.
Популярные инструменты
Datadog предоставляет разнообразные метрики, визуализации и оповещения для оптимизации облачных или гибридных сред. ПО выполняет аналитику на основе тегов, имеет инструменты оповещения на основе ИИ, аналитику производительности в реальном времени, расширенные возможности сбора метрик и простой понятный интерфейс.

AppDynamics — это комплексная облачная платформа, которая нацелена на контроль приложений. Она предоставляет пользователям инструменты для визуализации и отслеживания производительности всего стека технологий и позволяет сопоставить технические показатели с бизнес-результатами. Это позволяет быстро обнаруживать проблемы, способные нанести ущерб работе компании.

New Relic — это современная прогрессивная платформа для наблюдения полного стека. Её разработали с целью дать инженерам возможность эффективно планировать, создавать, развертывать и запускать программное обеспечение. Платформа предоставляет унифицированный интерфейс для всех данных телеметрии — метрик, событий, журналов и трассировок, тем самым создавая единый источник информирования для всей системы. Наряду со сбором данных New Relic также предлагает мощные инструменты анализа, которые помогают быстро выявлять проблемы и ускоряют процесс устранения неполадок. Она обеспечивает бесшовную интеграцию в существующие рабочие процессы и включает помощь искусственного интеллекта для более эффективного решения проблем.

Prometheus — ведущее решение для мониторинга с открытым исходным кодом, которое обеспечивает моделирование размерных данных, возможности запросов через PromQL, эффективное хранение и точное оповещение. За счёт этого улучшаются метрики и процессы оповещения в компании.
Инструмент отличается простотой использования, удобной интеграцией с различными инструментами визуализации, такими как Grafana, многочисленными клиентскими библиотеками, надежным оповещением на основе гибкого PromQL.

Zabbix – это бесплатный инструмент мониторинга в режиме реального врмени с открытым исходным кодом, который подходит как крупным организациям, так и небольшим компаниям. ПО легко интегрируется с инструментами визуализации, например, Grafana. Zabbix умеет собирать главные показатели производительности с серверов, ВМ, устройств сети и т.п. Имеется гибкий механизм обнаружения и прогнозирования проблем с настраиваемыми уровнями серьезности и важности. У инструмента большое фанатское сообщество, регулярно выходят новые версии.

Dynatrace — это платформа аналитики и автоматизации на базе искусственного интеллекта, которая упрощает работу с облаком и позволяет внедрять более быстрые и безопасные инновации. Платформа предлагает полнофункциональный мониторинг с автоматическим наблюдением в облачных и гибридных средах с автоматическим обнаружение хостов, виртуальных машин, бессерверных облачных сервисов, контейнеров и Kubernetes, сетей, устройств, журналов, событий и многого другого.

PagerDuty — это платформа, разработанная для автоматизации, организации и ускорения ответов в цифровой инфраструктуре в критические моменты. Она предлагает такие функции, как управление вызовами, автоматизированное реагирование на инциденты, машинное обучение для улучшения операций, автоматизация процессов и возможность привлечения обслуживания клиентов и кросс-функциональных групп, все направлено на оптимизацию операций и позволяет разработчикам больше сосредоточиться на коде.

Splunk — это унифицированная платформа безопасности и наблюдения, которая способна сделать цифровые системы более безопасными и устойчивыми. Она предлагает такие функции, как расширенное обнаружение угроз для раннего предотвращения инцидентов, действенную аналитику для снижения рисков и возможности быстрого восстановления услуг во время сбоев, все это направлено на то, чтобы помочь командам по безопасности, ИТ и DevOps адаптироваться, внедрять инновации.

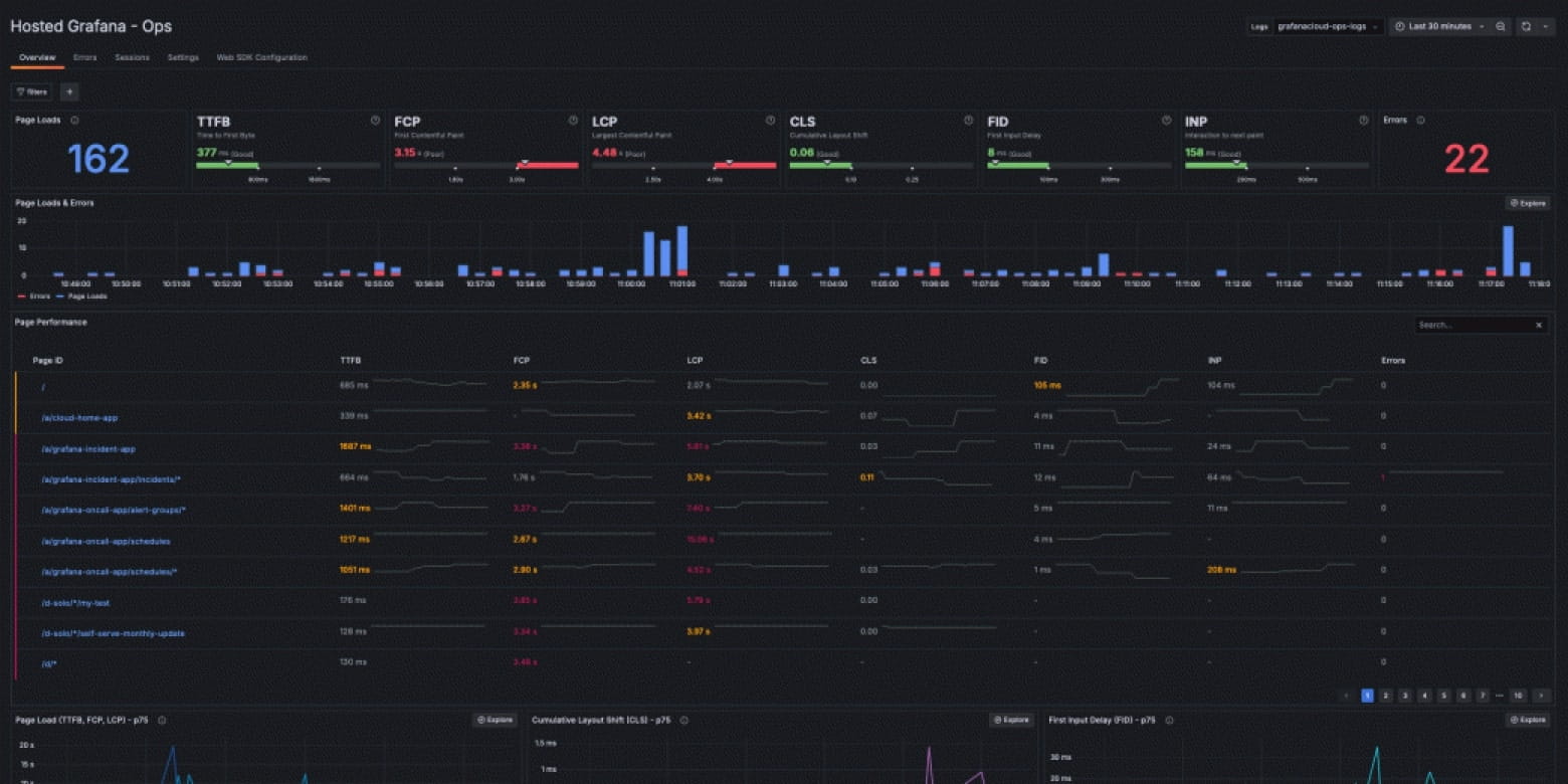
Grafana — это универсальная платформа визуализации и наблюдения, позволяющая пользователям запрашивать, визуализировать и получать оповещения о данных из различных источников в рамках их технологических и бизнес-операций. Благодаря таким функциям, как масштабируемый бэкэнд метрик, масштабируемая распределенная трассировка, многопользовательская агрегация журналов, тестирование производительности и обширный набор плагинов, Grafana обеспечивает комплексный мониторинг журналов, метрик, приложений и инфраструктуры.

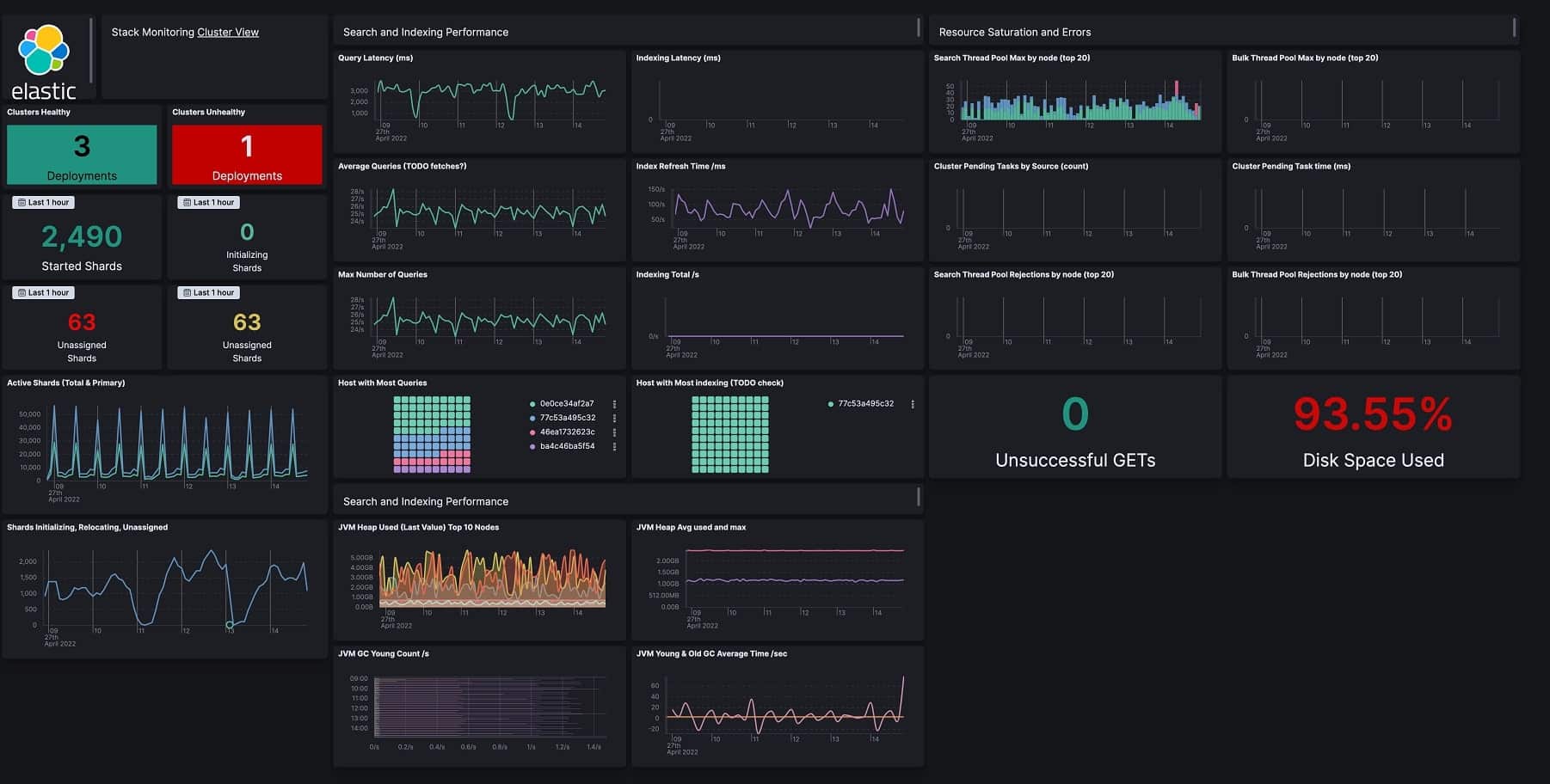
Elastic Stack, включающий Elasticsearch, Kibana, Beats и Logstash, — это мощная поисковая платформа, разработанная для безопасного и надежного извлечения данных из любого источника в любом формате для поиска, анализа и визуализации. Она предлагает быстрое масштабируемое хранилище и поиск данных, исследование данных в реальном времени с визуализацией в Kibana и интеграцию для приема данных из различных источников с гибкостью развертывания на различных облачных платформах или локально.

Управление облачной инфраструктурой – важная часит бизнес-операций. Эффективное использование инструментов мониторинга облачной инфраструктуры, как автоматизированных, так и ручных, позволяет компаниям получать ценную информацию о производительности своих приложений. Эти инструменты позволяют фиксировать ключевые показатели производительности и проводить углубленный анализ бизнес-показателей, что в конечном итоге способствует принятию лучших решений и повышению операционной эффективности.